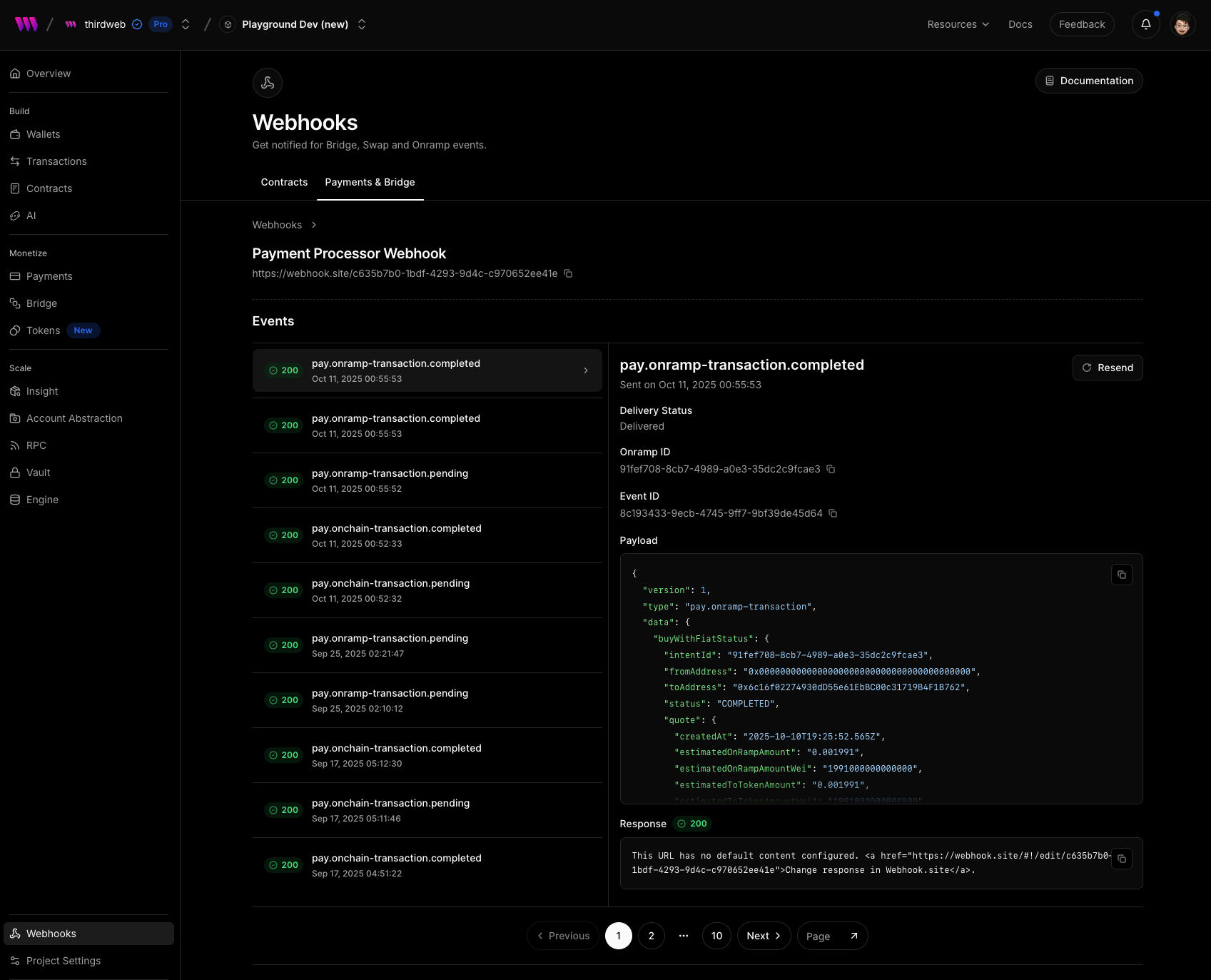
View and Resend Bridge Webhook Events

We’ve added a new Webhook Events view for Bridge webhooks to help monitor and debug webhook deliveries more easily.
You can now:
- View all delivery attempts - see every webhook event sent to your endpoint, along with status codes, timestamps, and payload details.
- Inspect payloads and responses - review the exact JSON payload and the response returned by your endpoint.
- Resend webhooks - trigger a webhook delivery again with the same payload, which is useful for testing or retrying failed events.
